Saha operasyonlarından elde edilen verilerin anlamlı raporlara dönüştürülmesi, stratejik karar alma süreçlerinin temelini oluşturur. Pharmon Assist raporlama modülü, geniş rapor kütüphanesi ile ziyaret, satış, hedef gerçekleşme ve ekip performansı gibi farklı kırılımlarda detaylı raporlar sunar.
Esnek tablo düzeni sayesinde rapor sütunlarını ihtiyacınıza göre yeniden düzenleyebilir, filtreleme seçenekleriyle tarih aralığı ve kırılım bazında özelleştirilmiş görünümler oluşturabilirsiniz. Tüm rapor tablolarını Excel formatında dışa aktararak ileri analiz ve sunum çalışmalarınızda kullanabilirsiniz.
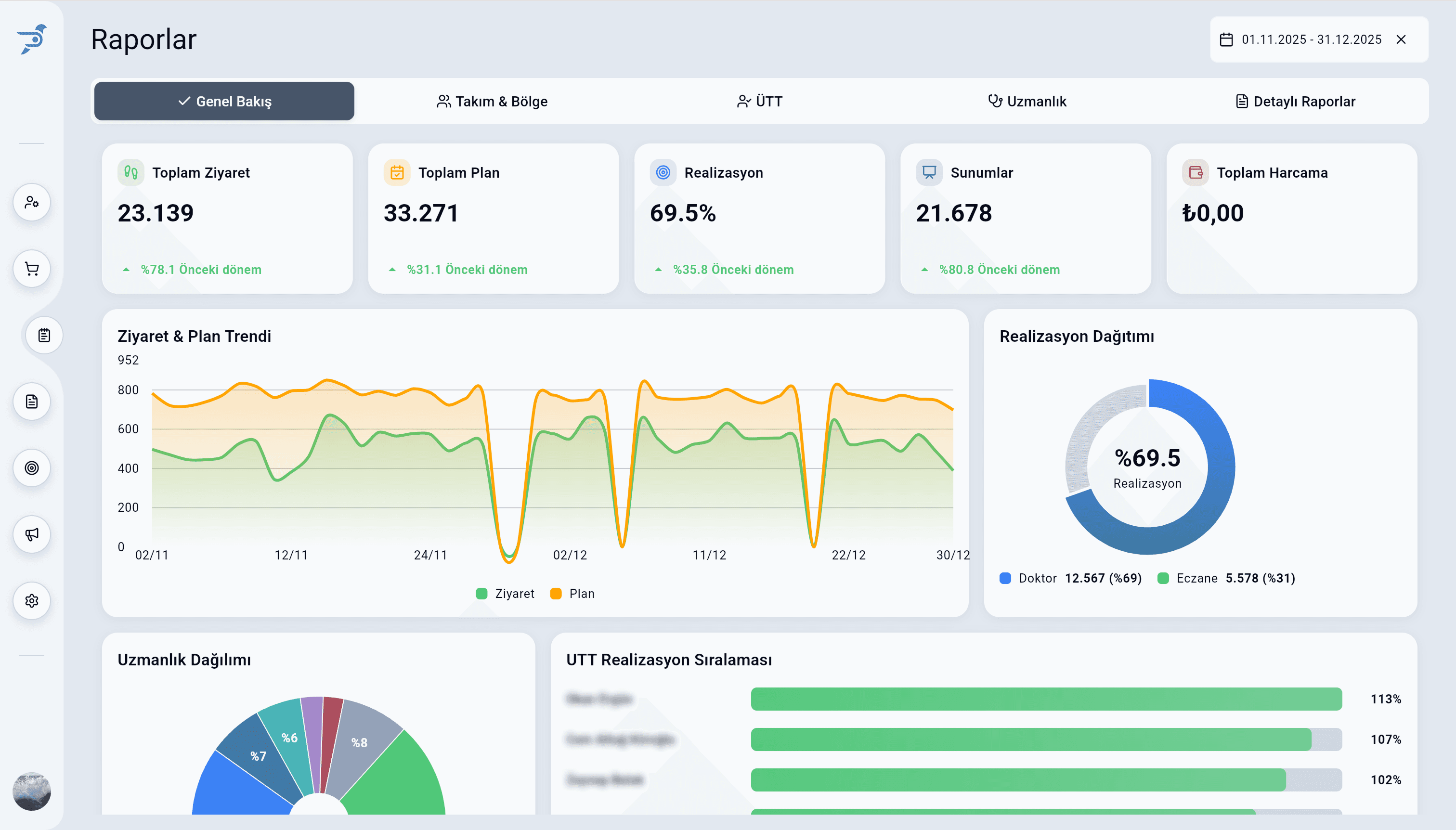
Yönetim özeti dashboard'u, şirket genelindeki saha performansını tek ekranda özetler. Genel Bakış, Takım & Bölge, ÜTT, Uzmanlık ve Detaylı Raporlar sekmeleri ile farklı yönetim seviyelerine uygun görünümler sağlanır.



